定量装车系统
a系统概述
HZ-ZC型定量装车控制系统是我公司根据石化储运现状,自主研发的自动化装车系统,系统以定量装车控制仪、流量计、控制阀门、液位开关、静电接地监测装置为主要硬件,适用于汽车罐车和火车槽车的自动化装车,能有效地完成装车作业过程中的参数设置、数据采集、流量温度补偿、定量控制、程序操作、防溢防静电联锁控制、运行监视、报表打印等各项工作;功能齐全、技术先进、结构合理、操作方便、运行稳定可靠。系统还具备与上位管理计算机的通信接口,可与系统外计算机联网。采用定量装车系统后,可更有效地发挥鹤管液下装车的特点。装车精度高、速度快,杜绝人为的差错、减少环境污染、高效节能。安全生产、省人、省力、省时,经济效益十分显著。
b系统性能指标
可同时连接多组阀门,阀门动作顺序可编程,采用多路回讯信号。
接受流量计脉冲信号,4-20mA信号,与流量计进行实时通讯采集数据。
连接4-20mA输出的温度或Pt100铂电阻,采集误差为2%。
连接电流型、电压型或无源液位开关。
连接各种常用的静电接地装置。
系统控制下的装车精度zui高可达+0.1%。
采用开放式MODBUS通讯协议,便于系统组网。
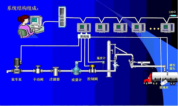
c系统的组成

d、系统主要功能
实现自动发油功能。
安全报警保护功能。
发油过程监视功能。
票据打印功能。
数据处理功能。
报表功能。
生成进销存系统
e、系统核心硬件
HZ-ZC定量装车控制仪是装车控制系统的核心,它是以高性能PLC为核心的智能型防爆仪表。可分散安装在装车鹤管附近,现场控制汽车或火车装车作业;通过标准工业控制网络连接装车监控机。
HZ-ZC装车仪的特点
以PLC为核心部件防爆型仪表,可直接安装在栈桥上,对阀门、油泵等设备实行程序控制。
可设置流量系统、定量值。.
小流量装车,防止水击。
对体积流量进行温度补偿。
防溢流防静电安全联锁控制。
密码保护设置权限。
远程/本地两种控制方式。
与管理计算机通信联网,进行远程监视、控制。
HZ-ZC装车仪功能介绍
.定量装车:
设定装车量,并发出阀门控制信号,实现定量装车。
.连锁与报警:
通过液位开关和静电接地夹实现防溢报警与静电不良报警。
.阀门控制与回讯:
四组阀门的控制开关的延长时间可根据LCD显示的信息由面板输入,由控制仪自动开关阀门。
.量输入:
装车仪可根据用户的要求连接各种流量计。一般采用脉冲流量计,可接收0-3KHz的脉冲信号。
.温度输入:
装车仪采集工业通用温度传感信号,一般用PT100信号,14位A/D转换器完成温度测量,用于系统温度的自动补偿计算。
.参数设置:
可根据现场的情况修改密度、流量系数、阀门提前量等参数。
.集中/分散控制:
根据用户需要实现计算机集中控制各个鹤位或由控制仪控制各个鹤位。
.通信设置:
采用开放式MODBUS通讯协议与上位机通信,便于集中管理。
罐区监控管理系统
HZ-GJ200型罐区监控管理系统是集计算机控制技术、网络技术和通讯技术于一体,专门面向石化储运企业的DCS控制系统,实现仓储罐区、工艺管线、外输泵房及各种测量装置的监测和管理。
主要功能:
监测功能:可燃气体浓度、液位、温度、压力、流量、泵和阀门状态。
数据处理:介质密度测算、罐容换算、压力及温度补偿计算、图表绘制。
控制功能:泵开/停、阀门开/关、PID调节、报警连锁控制。
报警功能:液位、温度、压力的高低限报警;可燃气体超限报警;设备非正常状态报警;设备非正常动作报警;记录报警时间和信息。
操作管理功能:三级操作权限管理,重要操作多重提示,完备的操作日志,建立报警记录,提供事故分析功能。
报表生成打印功能:生产统计报表、实时数据报表、日志报表、报警记录等。
视频监控系统
概述:
HZ-GS300型生产视频监控系统采用zui先机的视频摄像技术,可为石化企业的安全生产提供有效保障,使企业管理者能够及时掌握现场的生产动态、调度和运转情况,监视生产过程。该系统专门为石油化工及石化仓储企业的库区及码头等易燃、易爆等危险场所设计,主要由低照度防爆摄像机、防爆云台、视频分配器、专用硬盘录像机及专用电缆组成,还可根据用户需要,提供矩阵控制器、分控键盘防爆jiemaqi代替手动控制器及切换机。
系统功能:
带多路视频输入/输出
采用低照度、高清晰度摄像机
长时间硬盘录像,实现动态报警
便于联网,实现远程监视/控制








